2025年7月3日星期四

一站式数据平台 开源! 融入AI能力,智能化分析、处理数据

一站式数据平台 开源!

一站式数据平台  开源! 融入AI能力,智能化分析、处理数据

源代码

https://www.gitpp.com/fleeman/project0703gpp9905


图片

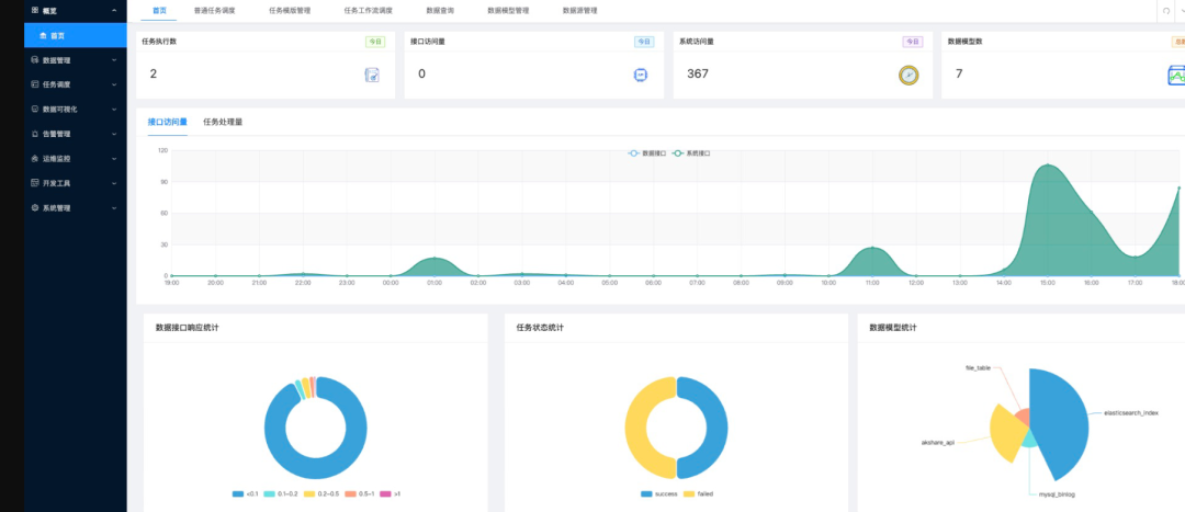
其主要功能如下

  • 多数据源管理,支持连接文件,关系型数据库,nosql数据库,时序数据库,图数据库等多种数据源。
  • 各数据源抽象为统一数据模型,支持创建,删除,字段管理,自定义查询取数,封装数据查询api接口等各种功能。
  • 集成chatgpt等llm,支持数据问答功能,使用数据对话方式实现交互式数据分析,ai自动输出数据结论,数据表格,统计报表等内容。
  • 低代码数据集成,可视化处理流中每一步结果,可使用分布式pandas引擎拓展至tb级大型数据集,使用多种内置转换算法或自定义代码快速实现数据传输管道。
  • 单任务和dag任务工作流调度,内置python,shell,数据集成等多种任务模版,也支持使用内置表单引擎和编写动态执行代码自定义任务模版,支持分布式worker执行,任务队列管理,任务失败重试,任务失败告警,任务运行日志及执行历史查看等调度系统功能。
  • 集成低代码数据可视化大屏系统,拖拽设计及快速对接数据api接口。


图片
图片

一站式开源数据平台(含AI能力)深度解析

项目定位与核心价值

该平台是一款全场景数据管理与分析平台,以多数据源统一接入AI增强分析为核心,通过低代码开发、自动化调度和可视化交互,解决企业在数据整合、智能分析和决策支持中的痛点。其核心价值体现在:

  • 打破数据孤岛
    :支持多种异构数据源无缝接入,构建统一数据资产体系。
  • AI驱动分析
    :集成ChatGPT等大模型,实现自然语言交互式分析,降低技术门槛。
  • 高效处理能力
    :分布式计算引擎支持TB级数据实时处理,满足复杂业务场景需求。
  • 灵活调度与可视化
    :提供工作流调度和低代码大屏,加速数据价值转化。

功能模块与技术实现

  1. 多数据源管理与统一建模
    • 支持类型
      :文件(CSV/Excel)、关系型数据库(MySQL/PostgreSQL)、NoSQL(MongoDB/Redis)、时序数据库(InfluxDB)、图数据库(Neo4j)等。
    • 技术实现
      :通过抽象层将不同数据源映射为统一数据模型,提供标准化CRUD操作和API封装。例如,用户可通过统一接口查询跨数据库数据,无需编写多套SQL。
    • 案例
      :某制造企业将设备传感器数据(时序库)、ERP数据(关系型库)和日志文件统一接入,构建全域数据视图,支撑生产优化分析。
  2. AI增强分析:自然语言交互与自动化洞察
    • 语义解析层
      :将自然语言转换为可执行的数据查询语句。
    • 自动化分析引擎
      :基于预置模板生成统计图表和趋势分析。
    • 动态报告生成
      :支持导出PDF/Excel格式报告,嵌入业务系统。
    • 功能
      :集成ChatGPT等LLM,支持用户通过对话提问(如"分析上月销售额下降原因"),AI自动生成数据结论、表格和报表。
    • 技术实现
    • 案例
      :某零售企业通过AI问答功能,快速定位某地区销量下滑与天气异常的相关性,优化库存策略。
  3. 低代码数据集成与分布式处理
    • 拖拽式流程设计
      :用户通过界面配置数据流,无需编写代码。
    • 内置算法库
      :提供去重、缺失值填充、字段映射等20+常用转换算法。
    • 自定义扩展
      :支持Python/SQL脚本嵌入,满足复杂逻辑需求。
    • 功能
      :可视化构建数据管道,支持数据清洗、转换、聚合等操作,内置Pandas分布式引擎(如Dask)处理TB级数据。
    • 技术实现
    • 案例
      :某物流公司通过低代码管道整合GPS轨迹数据和订单信息,实时计算配送时效,优化路线规划。
  4. 工作流调度与任务管理
    • 分布式调度引擎
      :基于Celery或Airflow实现任务分片与并行执行。
    • 智能重试与告警
      :任务失败时自动重试,并通过邮件/短信通知管理员。
    • 执行历史追溯
      :记录任务日志和输出结果,支持审计与回溯。
    • 功能
      :支持单任务执行和DAG(有向无环图)依赖调度,内置Python/Shell/数据集成模板,并允许自定义任务类型。
    • 技术实现
    • 案例
      :某金融机构通过DAG调度每日批量处理交易数据,生成风险评估报告,确保合规性。
  5. 低代码可视化大屏与API对接
    • 组件化布局
      :提供图表、地图、表格等50+可视化组件。
    • 动态数据源
      :通过API或直接连接数据库获取实时数据。
    • 响应式适配
      :自动适配PC/移动端屏幕,提升展示效果。
    • 功能
      :拖拽式设计仪表盘,支持实时数据绑定和API接口对接,无需前端开发。
    • 技术实现
    • 案例
      :某智慧城市项目通过大屏实时展示交通流量、环境监测等数据,辅助城市管理决策。

应用场景与行业实践

  1. 工业物联网(IIoT)
    • 场景
      :连接工厂设备传感器、PLC和MES系统,实时监控生产状态。
    • 价值
      :通过AI分析设备故障模式,提前预警停机风险,减少非计划停机时间30%以上。
  2. 智慧零售
    • 场景
      :整合线上线下销售数据、会员行为和库存信息。
    • 价值
      :利用AI生成用户画像,支持精准营销,提升复购率15%。
  3. 金融风控
    • 场景
      :接入交易记录、用户征信和第三方黑名单数据。
    • 价值
      :通过实时调度任务计算风险指标,自动触发预警规则,降低欺诈损失。
  4. 智慧医疗
    • 场景
      :连接电子病历系统、医疗设备和科研数据库。
    • 价值
      :通过可视化大屏展示病患流量和资源利用率,优化门诊排班。

技术优势与开源生态

  • 开源协议
    :采用Apache 2.0协议,允许企业自由使用、修改和分发代码。
  • 扩展性
    :模块化设计支持插件式开发,例如新增数据库驱动或AI模型。
  • 社区支持
    :提供详细文档和Demo案例,降低上手门槛,活跃社区贡献代码和功能建议。
  • 部署灵活
    :支持Docker容器化部署,兼容Kubernetes集群,适应私有云/混合云环境。

未来规划与增强方向

  • 实时流处理
    :集成Flink/Kafka,支持毫秒级延迟的实时分析。
  • 增强型AI
    :引入更专业的领域模型(如金融风控、医疗诊断),提升分析准确性。
  • 数据血缘追踪
    :记录数据流转路径,满足合规审计需求。
  • 多模态分析
    :支持文本、图像等非结构化数据处理,拓展应用边界。


一站式数据平台  开源! 融入AI能力,智能化分析、处理数据

源代码

https://www.gitpp.com/fleeman/project0703gpp9905


没有评论:

发表评论

5 个 AI 操纵手机的 GitHub 项目,牛逼了。

在过去,如果我们想自动化操作手机,通常需要使用 Appium 或 Airtest 这样的工具,但这要求开发者必须深入了解 APP 的底层元素 ID,比如   resource-id  或   xpath 。 一旦 APP 更新,ID 变了,脚本就废了。 现在有了 AI 大模型...