2025年9月29日星期一

无人机巡检平台 开源! 有源代码 支持无人机巡检、视频监控、无人机管理等功能。

 无人机巡检平台 

  源代码

  https://www.gitpp.com/zeroglab/drone-platform

 支持无人机巡检、视频监控、无人机管理等功能;

图片


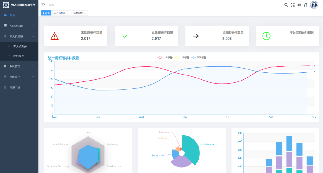
本项目基于若依框架搭建,可以对无人机进行监控,包括视频监控、不安全行为分析、无人机状态监控、权限管理、不安全行为预警。

图片

若依框架(RuoYi)介绍

若依框架(RuoYi)是一款基于 Spring Boot 和 Vue.js 的开源快速开发平台,专为企业级后台管理系统设计。其核心目标是简化开发流程、提升开发效率,并通过模块化架构和自动化工具支持快速迭代。若依框架提供完整的权限管理、数据监控、代码生成等功能,支持前后端分离开发,适用于从中小型应用到大型分布式系统的多种场景。

技术架构

  • 后端
    :Spring Boot、Spring Security/Shiro、MyBatis-Plus、Redis、Quartz(定时任务)
  • 前端
    :Vue.js、Element UI、Axios、WebSocket
  • 数据库
    :MySQL、Oracle(支持多数据源切换)
  • 中间件
    :Nginx、RabbitMQ(可选)、Elasticsearch(可选)

核心功能

  1. 权限管理
    :支持用户、角色、菜单、按钮级权限控制,数据权限隔离(如部门数据仅限本部门访问)。
  2. 系统管理
    :部门、岗位、字典、参数、通知公告等模块。
  3. 工具管理
    :代码生成器(一键生成CRUD代码)、在线表单、定时任务调度。
  4. 监控管理
    :服务监控(CPU、内存、磁盘)、操作日志、登录日志、在线用户管理。
  5. 扩展性
    :支持多租户模式、动态数据源切换、国际化配置。

无人机巡检平台:基于若依框架的实践

本项目以若依框架为基础,构建了一个集 无人机管理、视频监控、AI行为分析、状态监控、权限控制 于一体的智能化巡检平台,适用于建筑安全、能源设施、农业监测、应急救援等场景。

功能模块【目前仅实现基础功能】

  1. 视频监控与AI分析【需要GPU,别拿去自己电脑上说系统代码不行】
    • 实时流处理
      :通过RTSP协议拉取无人机视频流,结合ZLMediaKit流媒体服务器实现低延迟传输。
    • AI行为识别
      :集成YOLOv8s模型(TensorRT加速),识别10+类目标(人、车辆、火点等),检测不安全行为(如非法入侵、高空作业未系安全绳)。
    • 预警推送
      :支持自定义识别参数(置信度阈值、目标类别),检测到异常时通过WebSocket推送弹窗预警,生成Excel巡检报表。
    • 大屏展示
      :动态展示预警数据(如近一周一/二/三级预警数量、已处理/未处理事件数)。
  2. 无人机状态监控与权限管理
    • 设备状态监控
      :实时采集无人机电池电量、卫星数、飞行速度、经纬度,支持历史轨迹回放。
    • RBAC权限模型
      :配置管理员、操作员、观察员角色,细化操作权限(如管理员可编辑航线,观察员仅查看数据)。
  3. 任务管理与自动化调度
    • 航线规划
      :支持点状(单点巡航)、面状(区域覆盖)航线绘制,兼容KML格式导入。
    • 定时任务
      :设置定时巡检(如每日早8点启动),多航线排序执行,任务进度实时同步至地面站。
    • 应急处理
      :提供一键返航、紧急悬停功能,低电量时自动触发返航逻辑。
  4. 数据存储与多终端协作
    • 分类存储
      :巡检数据(视频、图像、设备日志、任务记录)按时间、设备、任务类型检索。
    • 多端访问
      :前端基于Vue.js开发,支持PC、平板多端访问,团队成员可实时查看任务状态、预警信息。
  5. 系统管理与工具
    • 核心运行数据
      :展示平台安稳运行时间、已处理/未处理事件数量。
    • 配置管理
      :修改识别目标、配置预警等级(如行人设为二级预警)、划定重点巡检区域。

应用场景

  1. 建筑工地安全巡查
    • 巡检外立面、脚手架、高空作业区域,AI识别违规操作(未系安全绳)、结构裂缝,及时推送预警信息,降低安全事故概率。
  2. 能源设施巡检
    • 针对电力、石油等领域的设施安全需求,提供自动化缺陷检测能力(如绝缘子破损、导线断裂)。
  3. 农业与环境监测
    • 助力农业生产提质与生态风险预警,实现农田区域覆盖巡检、作物长势分析。
  4. 应急响应与灾害救援
    • 在极端场景下提供快速勘察与救援辅助能力(如地震后建筑倒塌评估)。

未来高级功能展望

  1. 多机协同与集群控制
    • 支持多架无人机协同执行复杂任务(如广域搜索、立体监测),通过若依框架的任务调度模块实现动态路径规划与冲突避让。
  2. 数字孪生与三维建模
    • 结合无人机采集的点云数据,在若依平台中构建建筑、电力设施的三维数字孪生模型,支持虚拟巡检与模拟分析。
  3. 边缘计算与低功耗传输
    • 在无人机端部署轻量化AI模型(如TinyML),减少数据传输量,结合LoRa等低功耗通信技术延长续航时间。
  4. 区块链存证与合规审计
    • 利用区块链技术存储巡检数据(如视频、图像、设备日志),确保数据不可篡改,满足监管审计需求。
  5. AR/VR远程协作
    • 通过AR眼镜或VR设备,实现地面人员与无人机操作员的实时远程协作(如标注隐患点、指导维修)。



 无人机巡检平台 

  源代码


https://www.gitpp.com/zeroglab/drone-platform

 支持无人机巡检、视频监控、无人机管理等功能;


没有评论:

发表评论

智谱AutoClaw安装指南:1分钟部署本地OpenClaw智能体,无需代码与服务器

智谱发布的AutoClaw(澳龙)是一款一键下载即可使用的OpenClaw本地部署工具,无需懂代码、租服务器或额外付费。安装过程仅需登录1次、点击4个按钮、扫描1个二维码,即可在飞书等平台使用。支持预置60多个国内适用Skill、抢先体验Pony-alpha-2模型,并可将原有O...