2026年1月4日星期日

国产 Web 防火墙神器,狂揽 1。9 万 GitHub Star!

作为一名程序员,平时没不少折腾服务器,手头跑着几个自托管的服务,比如网站、数据库,或者网盘等。

为了访问方便,我们会想着把这些服务的端口映射到公网,这样无论在家里还是在公司,都能随时随地访问。

但问题也随之而来,直接把后台端口暴露在公网,风险实在是太高了。一旦被端口扫描扫到,或者遇到暴力破解,后果不堪设想。

既想要方便,又怕不安全,这问题一直困扰了我许久。直到最近,在 GitHub 上找到了一个名为 SafeLine (雷池) 的开源神器。

img

这是一个功能强大的 Web 应用防火墙(WAF)工具,它能帮我们把好服务器的大门,并且在 GitHub 上已经斩获了 19800+ Star,热度可以说是非常高了。

star-history-202613

今天就跟大家好好介绍一下这个工具,尤其是它的几个核心功能,对我们来说非常实用。

首先是它的"身份认证"功能,简直是后台管理的救星。

我们平时运行的一些开源工具,自带的登录界面往往比较简单,有的甚至压根就没有密码保护。

这时候,雷池的"身份认证"功能就可以派上用场了。让它充当一个反向代理网关,直接在最外层给服务加一道锁。

img

开启这个功能之后,当我们访问后台时,浏览器会先弹出一个雷池的专属登录框。只有输入了正确的用户名和密码,才能看到真实的服务页面。

意味着,即使后端服务存在漏洞或者弱口令,攻击者依然连门都进不来,安全性直接拉满。

img

除了能防人之外,还能防"机器人"。

不知道大家有没发现,部署的服务器带宽有时候莫名其妙地被占满,CPU 也在狂飙,接着查日志发现全是扫描器和垃圾爬虫在疯狂请求。

对于这种情况,雷池也提供了非常可靠的解决方案,内置 CC 防护 和 人机验证 功能。

我们可以设置访问频率限制,比如限制单 IP 每秒的请求次数。

当访问一旦超过这个阈值时,会触发自动拦截,或者弹出滑块验证码。

image-20260103144623955

如果是真人用户,只需滑一下就能过,但自动化的扫描脚本直接就被挡在了门外。

在后台,看着拦截日志里那一排排红色的 "Block",心里那叫一个舒坦。

另外,它还有一个很极客的"动态防护"黑科技。

通常我们的网页代码在浏览器里是固定的,容易被攻击者分析接口。

但开启这个功能后,雷池会对网页的 HTML 和 JavaScript 代码进行动态加密。

img

JS 加密前

这就好比给网站穿上了一层不断变化的迷彩服,让试图分析代码漏洞的攻击者无从下手,在保护数据隐私方面做得相当到位。

img

JS 加密后

当然,作为一款成熟的 WAF 产品,除了上述核心能力外,它的基础功底也十分扎实。

它能够有效防御 SQL 注入、XSS 跨站脚本、代码注入、命令注入等常见的 Web 攻击,保护我们的站点免受威胁。

img

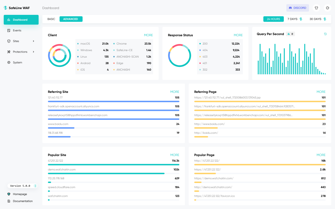
而且,它把所有看不见的安全数据,都做成了可视化的仪表盘。

img

攻击来源、拦截详情、流量趋势,在大屏上一目了然,让我们对服务器的安全状况了如指掌。

img

在安装方面,也非常简单,完全不需要复杂的环境配置,开箱即用。

只需要在服务器终端执行一行命令,就能完成安装:

bash -c "$(curl -fsSLk https://waf-ce.chaitin.cn/release/latest/manager.sh)"

如此一来,正好解决了我们一直以来的纠结:既想随时随地访问自托管的服务,又不想让服务器在公网上"裸奔"。

给服务器装上了 SafeLine 后,好比给家里的防盗门再添一道智能锁,这样心里就更加踏实了。

GitHub 项目地址:https://github.com/chaitin/SafeLine

要是还有什么功能疑问,或者在使用过程中遇到问题,不妨扫码进群,官方开发和产品人员都在,有问题直接问,响应速度非常快。

图片

今天的分享到此结束,感谢大家抽空阅读,我们下期再见,Respect!

没有评论:

发表评论

不会吧!这款完全免费的小说写作ai工具,你应该寻找很久了,赶紧收藏起来点赞吧

记得早之前就有人咨询过高粱seo,有没有免费写小说的ai工具软件,当时高粱seo只知道有收费的,但是没见过免费的,毕竟基本都是通过ai大模型的api写的,这就必须付费才行的了。好在今天无意中在寻找资源过程中,一款优秀的ai小说软件映入眼中 这几天都是连续分享ai网站,高粱se...