2025年12月8日星期一

开源!免费,大模型驱动的智能数据分析平台,可以商业化

大模型驱动的智能数据分析平台,可以商业化

源代码

https://www.gitpp.com/zeuos/project-zhiduoxing-bi

智多星BI:大模型驱动的智能数据分析平台——功能、亮点、技术实现

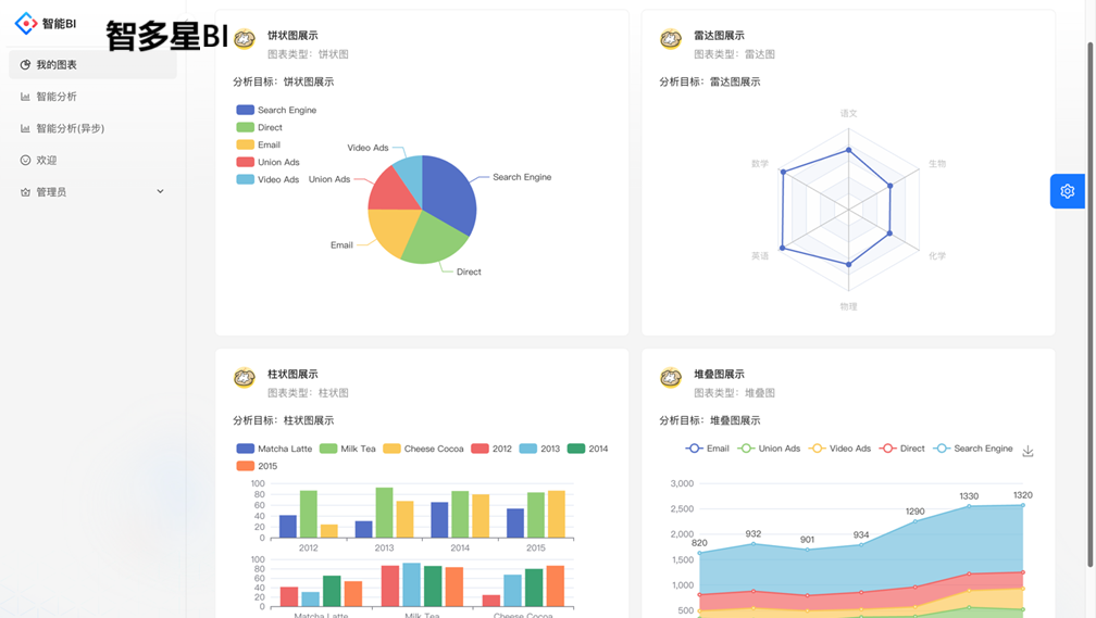
运行界面

图片
图片



一、核心功能与技术创新

智多星BI以"自然语言驱动+大模型赋能"为核心,重构传统BI的"数据-分析-可视化"流程。用户仅需完成两步操作:导入原始数据集(支持Excel/CSV/数据库/API等)并输入自然语言分析诉求,系统即可自动完成数据清洗、意图解析、模型推理、图表生成及结论提炼的全流程闭环。其技术亮点包括:

  • 零门槛交互设计
    :通过React前端实现拖拽式数据上传与对话式分析输入,支持非技术人员(如业务部门)直接操作,降低BI使用门槛至"会打字即可"。
  • 大模型深度集成
    :基于AIGC技术,集成多模态大模型(如GPT-4、文心X1、通义千问),通过Text-to-SQL/Text-to-DSL引擎将自然语言转化为结构化查询,实现意图识别、数据关联分析及趋势预测。
  • 智能可视化推荐
    :结合数据特征分析(如字段类型、分布规律)与用户历史偏好,自动推荐最优图表类型(柱状图/折线图/热力图等),并通过ECharts实现动态渲染与交互。
  • 实时流处理架构
    :基于RabbitMQ消息队列实现异步任务调度与实时数据流处理,支持高并发场景下的动态图表更新与预警推送,适配金融风控、物联网监控等实时性要求高的场景。

二、技术架构与实现逻辑

项目采用前后端分离+微服务架构,技术栈组合为Spring Boot(后端)+MQ(消息队列)+AIGC(智能分析)+React(前端):

  • 前端层(React)
    :基于Ant Design Pro构建响应式界面,支持拖拽式数据上传、自然语言输入框及实时交互看板。通过WebSocket/SSE实现与后端的实时通信,确保用户操作的毫秒级响应。
  • 后端层(Spring Boot)
    :集成Spring Data JPA、Spring Security等组件,实现数据访问、权限管理及API服务。通过RESTful API与前端交互,支持JSON/XML数据格式,并对接PGVector向量数据库实现高效相似度检索。
  • AI引擎层(AIGC)
    :通过Prompt工程优化大模型输出质量,结合本地部署的轻量化模型(如ERNIE Tiny)实现离线分析与隐私保护。支持自定义AI模型集成(如预测算法、异常检测)及行业插件扩展。
  • 数据层
    :支持多源数据接入与ETL流程自动化,通过数据清洗、转换与存储模块确保数据质量,适配企业级大规模数据集处理需求。

三、应用场景与行业价值

智多星BI的应用场景覆盖企业决策支持、市场调研、学术研究、金融风控、医疗诊断等多领域,具体包括:

  • 企业运营分析
    :快速生成销售、财务、供应链等场景的可视化报告,辅助管理层决策。例如,零售企业可通过"用户画像+购买行为"分析优化库存策略,降低30%以上运营成本。
  • 市场调研与学术
    :辅助研究人员处理实验数据、生成统计图表,提升研究效率。例如,生物医学领域可自动生成基因表达热图与生存分析曲线,加速科研成果产出。
  • 金融与医疗场景
    :在金融领域实现风险评估、投资组合优化;在医疗领域支持疾病预测、患者数据管理。例如,医院可通过患者病历数据生成生存率趋势图与治疗方案推荐,提升诊疗效率。
  • 降本增效实证
    :通过自动化减少人工分析时间,提升分析准确率与决策效率。支持非技术人员快速上手,推动"人人都是数据分析师"的普及,降低企业人力成本。

四、开源价值与社会影响

作为开源项目,智多星BI的开源免费+商业可用的特性具有深远的社会与产业意义:

  • 技术普惠与生态共建
    :通过开源模式降低中小企业技术门槛,推动AI+BI技术的普及应用。社区可贡献插件、模型、行业模板,形成从数据采集到智能决策的全链路生态,支持跨行业协同创新。
  • 自主可控与国产化替代
    :基于国产开源技术栈(Spring Boot、React、PGVector),避免"卡脖子"风险,支持信创生态适配(如麒麟OS、鲲鹏芯片),推动工业软件国产化替代。
  • 社会效益与产业升级
    :在环保、公共安全等领域,通过实时数据分析与可视化,助力政府精准施策(如污染源追踪、应急响应调度),提升社会治理效率。同时,推动企业数字化转型与智能化升级,实现"数据驱动、智能决策"的跨越式发展。

总结:智多星BI通过大模型驱动的智能分析架构,不仅重构了传统BI的数据处理与可视化流程,更通过开源模式推动了技术普惠与产业升级。其核心价值在于降低技术门槛、提升分析效率,并支持多行业场景的深度应用,最终实现"让数据会说话"的愿景,为全球数字化转型注入核心动力。


图片


大模型驱动的智能数据分析平台,可以商业化

源代码

https://www.gitpp.com/zeuos/project-zhiduoxing-bi


没有评论:

发表评论

Ribbi AI工具实测:自动追踪Twitter账号+定时发推,自媒体运营省时利器

Ribbi是一款无需代码的AI创意工具,可自动追踪指定Twitter账号数据并每日推送报告,还能定时发布推文、生成短视频。适合自媒体人、内容创作者,免费试用中(需邀请)。核心亮点包括自动学习用户偏好、内置百种技能、无需部署,让内容创作更高效。 Tags: AI工具 社...