2025年7月30日星期三

开源!汽车TBOX数据采集及分析系统

开源!汽车TBOX数据采集及分析系统源代码https://www.gitpp.com/effect/project0730gvv00908预览登录与注册界面,沿用react-material-admin模板。

开源!汽车TBOX数据采集及分析系统

源代码


https://www.gitpp.com/effect/project0730gvv00908


预览

login
register

登录与注册界面,沿用react-material-admin模板。

profile

用户个人资料界面,可修改邮箱,电话,头像。支援6个可选头像。

security

用户账户安全界面,可修改密码。

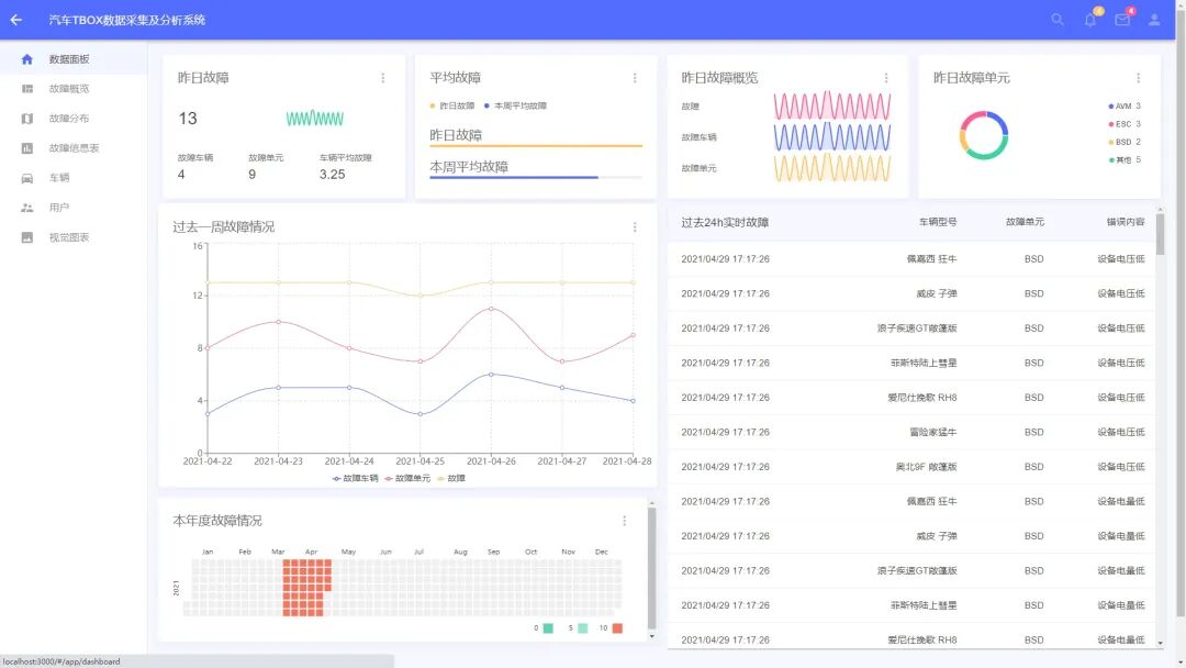
dashboard

数据面板/仪表盘对昨日故障,过去一周故障,本年度故障,过去24h实时故障做统计,并渲染图表。

general

概览使用散列图对单元并发故障次数分布统计;使用树形图对车型/单元/故障占比统计;使用条形图对车型故障单元与4S店售出车辆故障单元统计。

maps
maps2

地图使用必应地图接口对故障发生的位置进行标记,相同座标的故障求和后显示在标记上。

warningTable

车辆故障信息表对数据库中的故障信息进行增删改查并且支持导出/下载。

userTable


汽车TBOX数据采集及分析系统通过集成通信、定位、数据处理等技术,实现了车辆与外界的实时交互与数据共享,对企业智能化转型具有核心推动作用,具体体现在提升生产决策效率、优化用户体验、支持OTA升级、推动智能交通发展、增强数据安全合规性等方面。以下是对其作用的详细阐述:

一、提升生产与供应链管理效率

  • 实时数据采集与监控
    :TBOX可深度读取车辆CAN总线数据,实时采集发动机转速、油耗、胎压、电池状态等关键参数,并通过4G/5G网络上传至云端。企业通过分析这些数据,可精准掌握车辆运行状态,优化生产排期与供应链调度。例如,车企可根据电池健康数据预测零部件更换周期,提前调整库存,降低停工风险。
  • 故障预测与预防性维护
    :系统通过分析历史数据与实时状态,可提前识别潜在故障(如发动机过热、电池衰减),触发预警并通知维修。某车企应用TBOX后,设备故障率降低30%,维修成本减少25%,同时通过远程诊断缩短了60%的维修响应时间。

二、优化用户体验与增强品牌竞争力

  • 个性化服务与精准营销
    :TBOX采集的驾驶行为数据(如急加速、急刹车频率)可帮助企业构建用户画像,提供定制化服务。例如,保险公司可基于驾驶习惯调整保费,车企可推送个性化保养建议或功能升级(如根据用户偏好调整空调默认温度)。
  • 远程控制与便捷性升级
    :用户通过手机APP可远程启动车辆、调节空调、查看位置等,提升使用便利性。某新能源车企数据显示,TBOX支持的远程控制功能使用户满意度提升40%,尤其在极端天气下(如冬季预热、夏季预冷)需求显著增长。

三、支持OTA升级与功能迭代

  • 软件定义汽车(SDV)的核心载体
    :TBOX作为OTA升级的通道,支持车载系统、ECU程序的远程更新,无需用户到店即可修复漏洞或新增功能。例如,特斯拉通过OTA升级实现自动驾驶功能迭代,而传统车企借助TBOX将升级周期从数月缩短至数周,降低研发成本30%以上。
  • 构建车联网生态闭环
    :TBOX可集成多媒体娱乐、在线导航、语音交互等功能,并通过数据分析优化服务内容。某车企通过TBOX连接智慧城市基础设施,实现交通信号灯信息同步,使车辆在拥堵路段的通行效率提升15%。

四、推动智能交通与车队管理智能化

  • 车路协同(V2X)的关键节点
    :TBOX支持车与车(V2V)、车与基础设施(V2I)通信,实时交换位置、速度等信息,助力智能交通系统建设。例如,在物流运输中,TBOX可优化车队行驶路线,减少空驶率,某物流企业应用后运输成本降低18%。
  • 车队运营效率提升
    :企业通过TBOX实时监控车辆位置、油耗、驾驶行为等数据,实现精细化调度。某出租车公司利用TBOX分析司机急加速、急刹车行为,结合培训计划降低事故率22%,同时通过路线优化减少燃油消耗12%。

五、符合行业标准与安全合规要求

  • 满足智能网联汽车标准体系
    :根据《国家车联网产业标准体系建设指南》,TBOX被明确列为智能网联汽车核心零部件,需具备数据加密、身份认证等安全功能。企业通过部署合规TBOX,可避免法律风险,并提升品牌信任度。
  • 数据安全与隐私保护
    :TBOX采用区块链技术确保数据不可篡改,结合访问控制策略防止恶意攻击。某车企通过TBOX的加密通信模块,将用户数据泄露风险降低90%,符合GDPR等国际隐私法规要求。



开源!汽车TBOX数据采集及分析系统

源代码


https://www.gitpp.com/effect/project0730gvv00908


没有评论:

发表评论

国足缺席世界杯,但中国大模型们集体参赛

全球首个人机对决的AlphaGoal预测杯,正式开启 金磊 发自 凹非寺 量子位 | 公众号 QbitAI 咱就是说啊,这届 世界杯 ,真的太有看头了。 虽然国足是无缘了,但咱们 中国大模型们 竟然要集体参赛! 参赛要干什么? 进行 全球首次人机预测大战 。 这就是 联想集团...